System Status

Der Power BI-Bericht „Plus und Premium“

Überblick und Zweck

Der Übersichtsbericht „Plus und Premium“ bietet eine allgemeine Zusammenfassung der wichtigsten Leistungskennzahlen für Schulungen und vermittelt Einblicke in Anmeldungen, den Schulungsfortschritt und Compliance. Ausgestattet mit interaktiven Visualisierungen wie Diagrammen und Graphen, ermöglicht der Bericht den schnellen Zugriff auf Daten und verbessert das Verständnis der betreffenden Schulungsaspekte. Dieses strategische Tool vereinfacht die Beaufsichtigung von Bildungsinitiativen und ermöglicht es Administratoren, die Inhaltsbereitstellung sowie die Beteiligung der Lernenden mithilfe benutzerfreundlicher Filter und Slicer für eine gezielte Datenauswertung effizient einzusehen und zu verbessern.

 

Berichtsstruktur

Überblick

Der Bericht umfasst mehrere Visualisierungen (Diagramme und Graphen), die Interaktionsmöglichkeiten bieten, um spezifische Datensätze zu erkunden. Zu den Schlüsselkomponenten gehören Filter und Slicer links im Bericht. Mit diesen können Sie die Darstellung der Daten maßschneidern.

 

Filter und Slicer

Filter und Slicer ermöglichen es Ihnen, nur diejenigen Daten anzuzeigen, an denen Sie interessiert sind. Sie sind auf den meisten Seiten gleich, sodass Sie beim Navigieren durch verschiedene Berichtsabschnitte jeweils dieselben Filter nutzen können.

 

Wie man Filter anwendet

  • Einzelauswahlfilter: Diese sind durch runde Optionsfelder gekennzeichnet und ermöglichen die Auswahl genau einer Option.
  • Mehrfachauswahlfilter: Diese erkennen Sie an den quadratischen Schaltflächen. Halten Sie die STRG-Taste (bzw. die Befehlstaste beim Mac) gedrückt, um mehrere Optionen auszuwählen.
  • Obligatorische und optionale Filter: Obligatorische Filter sind mit der Beschriftung „Auswählen“ versehen und müssen festgelegt werden, um Daten anzuzeigen. Optionale Filter sind mit „Filter“ gekennzeichnet.

 

Auf allen Seiten verwendete Filter

  • „Katalog(e) filtern“: Wählen Sie Kataloge aus, um nur Daten zu sehen, die zu den ausgewählten Katalogen gehören.
  • „Eine Schulung auswählen“: Die Auswahl ist obligatorisch, um Daten anzuzeigen. Hiermit wird die Analyse auf eine bestimmte Schulung beschränkt.
  • Statusfilter („Obligatorisch“, „Anmeldung“, „Abschluss“): Hier gliedern Sie Daten nach verschiedenen Status, um Visualisierungen dynamisch zu aktualisieren und relevante Bereiche hervorzuheben.

 

HINWEIS

Verfügbarkeit und Dateninhalt der Filter können je nach bereitgestellten Daten von Seite zu Seite variieren. Beispielsweise kann der Filter für den Abschlussstatus auf einer Seite „Abgeschlossen“, „Im Gange“ und „Nicht gestartet“ anzeigen, auf einer anderen Seite jedoch nur „Abgeschlossen“ und „Im Gange“, wenn keine Lernenden in der Kategorie „Nicht gestartet“ vorhanden sind.

 

Gebrauchsanweisung

Dieser Bericht enthält verschiedene Diagramme und Graphen, die Ihnen helfen, die Daten mithilfe visueller Darstellungen zu verstehen. Sie können auf verschiedene Weise mit den Visualisierungen interagieren.

  • Details anzeigen. Zeigen Sie einfach mit der Maus auf einen beliebigen Teil eines Diagramms oder Graphen. Nun wird ein kleines Feld mit detaillierteren Informationen (wie Zahlen oder Prozentangaben) zu dem Element angezeigt, auf das Sie zeigen.
  • Drilldowns. Wenn Sie ausführlichere Daten zu einem bestimmten Abschnitt eines Diagramms sehen möchten – z. B. zu einem Abschnitt in einem Kreisdiagramm oder einem Balken in einem Balkendiagramm –, klicken Sie einfach darauf. Eine solcher Aktion öffnet einen so genannten „Drilldown“, d. h., es werden ausführlichere Informationen zu diesem Abschnitt angezeigt, und die auf der gesamten Seite angezeigten Daten werden entsprechend Ihrer Auswahl geändert.

 

Startseite des Berichts „Plus-/Premium-Übersicht“

 

 

Überblick

Die Startseite fungiert als Einstiegspunkt in den Übersichtsbericht und stellt Benutzern eine intuitive Navigationszentrale bereit, von der aus sie auf verschiedene Detailberichte zur Schulungsleistung zugreifen können. Diese Seite vermittelt einen schnellen und leicht verständlichen Überblick über die verschiedenen Aspekte von Schulungsdaten, wie Kennzahlen zu Anmeldung, Kursstatus, Abschluss und Fortschritt.

 

Navigation zu den Berichtsabschnitten

Klicken Sie auf eine der Schaltflächen, um den jeweiligen Bericht aufzurufen. Jede Schaltfläche ist entsprechend dem Abschnitt, zu dem sie führt, eindeutig beschriftet, sodass Sie sich nahtlos durch den Bericht bewegen können.

 

HINWEIS

Wenn Sie Power BI Desktop verwenden, müssen Sie beim Klicken auf eine Schaltfläche gleichzeitig die STRG-Taste (bzw. beim Mac die Befehlstaste) drücken.

 

Allgemeiner Überblick: Hier rufen Sie eine Zusammenfassung allgemeiner Informationen zu Ihren Benutzern, demografischen Informationen usw. auf.

Anmeldung. Hier überprüfen Sie Metriken zum Anmeldevorgang.

Fortschritt. Hier können Sie Metriken zum Kursfortschritt einsehen.

Compliance. Hier können Sie Metriken zur Compliance einsehen.

Kursfortschritt. Hier werden Details zum Kursfortschritt angezeigt, einschließlich der Anzahl der Registrierungen usw.

Kursdetails. Hier zeigen Sie Details zu einem einzelnen Kurs an.

 

HINWEIS

Diese Berichtsseite wird über die Seite „Kursfortschritt“ geöffnet.

 

Schulungsplanfortschritt. Hier zeigen Sie Details zum Fortschritt des Schulungsplans an.

Datentabelle. Hier greifen Sie auf eine detaillierte Tabelle mit Daten zu, die für alle oben genannten Kategorien relevant sind.

 

Seite „Allgemeine Übersicht“.

 

 

Überblick

Die Seite „Allgemeiner Überblick“ enthält eine umfassende Momentaufnahme Ihrer Organisation. Sie ist so gestaltet, dass sie eine schnelle Bewertung von Benutzerdemografie und Registrierungen gestattet. Die Seite zeigt in einer Momentaufnahme auch die Anzahl der Registrierungen, aufgeschlüsselt nach verschiedenen demografischen Merkmalen. Sie soll Administratoren einen allgemeinen Überblick über die Benutzerbeteiligung bieten.

 

So funktioniert es

Diese Seite aggregiert Daten aus ausgewählten Katalogen, um wichtige Informationen anzuzeigen. Hierzu gehören die Gesamtzahl der Registrierungen, die Benutzerverteilung nach Geografie, Position, Abteilung, Benutzer und Manager. Diese Seite präsentiert diese Kennzahlen als Visualisierungen, um auf Anhieb ein intuitives Verständnis zu vermitteln.

 

Visualisierungen und Analysen

Visualisierungen

Anmelde- und Kurserfolgsstatus. Zeigt wichtige Metriken wie die Anzahl der Kurse, Benutzer und Anmeldungen, eine Aufschlüsselung nach aktiven, stornierten und abgelaufenen Anmeldungen sowie die Anzahl der Benutzer, die Schulungen abgeschlossen haben, gegenwärtig bearbeiten oder noch nicht begonnen haben.

Anzahl der Registrierungen nach Katalog. Zeigt die Gesamtzahl der Registrierungen pro Schulungskatalog an, um beliebte oder priorisierte Bereiche der Schulung herauszustellen.

Anzahl der Benutzer nach Land/Ort/Abteilung/Manager. Bietet detaillierte Demografien von Benutzern, die an der Schulung teilnehmen, und unterstützt die Analyse der geografischen und organisatorischen Verteilung.

Benutzer nach Position. Schlüsselt Benutzer nach Positionen auf, um zu ermitteln, welche Rollen sich am aktivsten an Schulungsprogrammen beteiligen.

Registrierungen nach Benutzer. Listet die Top-Benutzer nach Registrierungszahlen auf und ermöglicht so die Feststellung der aktivsten Lernenden.

 

Analysen

Die Seite „Allgemeine Übersicht“ dient Stakeholdern als strategisches Tool, um die Wirksamkeit der durch Learn365 angebotenen Schulungsprogramme zu messen, zu analysieren und zu verbessern. Außerdem können sie so sicherstellen, dass Schulungsressourcen optimal genutzt und auf die Ziele der Organisation abgestimmt sind.

Die Seite bietet Einblicke in die Reichweite und Auswirkungen von Schulungsprogrammen in den verschiedenen Organisationsbereichen und unterstützt die Ermittlung von Bereichen mit guter Leistung wie auch solchen, die zusätzliche Aufmerksamkeit erfordern.

Durch die Überprüfung von Registrierungsstatistiken nach Benutzerdemografie und Positionen können Stakeholder das Engagement für verschiedene Organisationshierarchien und -standorte bewerten.

Erkenntnisse aus der Verteilung von Benutzern nach Abteilung und Manager können als Leitfaden für die Ressourcenzuweisung dienen, um die Schulungsergebnisse dort zu verbessern, wo es am dringendsten nötig ist.

Die Chronologie der Zertifikatsausstellungen kann dabei helfen, die Effektivität von Schulungszeiträumen zu verstehen und zukünftige Schulungsinitiativen auf der Grundlage früherer Trends zu planen.

 

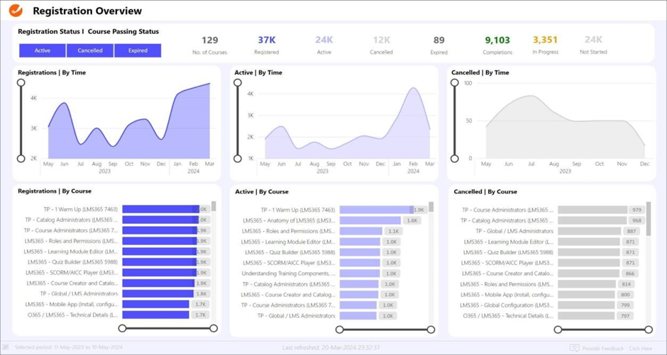
Seite „Anmeldungsübersicht“

 

 

Überblick

Die Seite „Anmeldungsleistung“ stellt eine detaillierte Analyse der Anmeldedynamik für eine bestimmte Schulung bereit. Sie ist darauf ausgelegt, Anmeldestatus (aktive, stornierte und abgelaufene Registrierungen) sowie Trends im zeitlichen Verlauf zu erfassen und zu visualisieren. Anhand dieser Seite können Administratoren Registrierungsmuster nachvollziehen und im Hinblick auf das Engagement der Lernenden potenzielle Optimierungsbereiche ermitteln. Dieses Dashboard zeigt die Gesamtzahl der angebotenen Kurse sowie den Anmeldestatus („Aktiv“, „Storniert“ oder „Abgelaufen“). Es vermittelt eine detaillierte Aufschlüsselung der Anmeldeaktivitäten im zeitlichen Verlauf, des Kursengagements und der Abschlussquoten.

 

So funktioniert es

Diese Seite zeigt Daten im Zusammenhang mit dem Anmeldeprozess für Schulungen. Auf diese Weise sollen Schlüsselmetriken dargestellt werden, die bei der Bewertung der Wirksamkeit von Kursangeboten und dem Grad des Lernendenengagements helfen. Die Seite bietet einen umfassenden Überblick darüber, wie viele aktive, stornierte und abgelaufene Registrierungen es gibt, sowie über die damit verbundenen Anmeldestatus („Abgeschlossen“, „Im Gange“, „Nicht gestartet“).

Aktiv. Der Benutzer ist aktiv für den Kurs registriert (aktuelle Registrierungsangabe).

Storniert. Der Benutzer ist vom Kurs abgemeldet (aktuelle Registrierungsangabe).

Abgelaufen. Entstammt früheren Daten (d. h. nicht der aktuellen Registrierungsangabe).

 

Visualisierungen und Analysen

Die Visualisierungen bei diesem Dashboard nutzen sowohl Zeitreihendiagramme als auch tabellarische Daten, um ein klares Bild der Kursdynamik zu vermitteln.

 

Visualisierungen

Anmeldungen, aktive und stornierte im zeitlichen Verlauf. Liniengraphen, die Hochs und Tiefs anzeigen, beispielsweise im Verlauf saisonaler Muster oder konkreter Schulungsinitiativen, sodass Administratoren die Benutzeraktivität und die Bindungsquoten einschätzen können.

Anmeldungen, aktive und stornierte nach Kurs. Graphen, die dazu dienen, Kurse mit höheren Anmeldezahlen mit solchen, die ein starkes Engagement aufweisen, oder Kursen mit einer höheren Stornierungsquote zu vergleichen. Dies kann dabei helfen, Kurse zu ermitteln, die möglicherweise überarbeitet werden müssen, um die Stornierungsquoten zu senken.

 

Dateninterpretation

Die Daten könnten etwa darauf hindeuten, dass bestimmte Kurse durchweg hohe Anmeldezahlen, aber auch hohe Stornierungsquoten aufweisen. Dies wäre ein Anzeichen im Hinblick auf mögliche Probleme bei den Erwartungen an den Kurs oder der Zufriedenheit mit den vermittelten Inhalten.

Der stetige Anstieg aktiver Teilnehmer bei bestimmten Kursen im Laufe der Zeit könnte auf eine zielführende Kursgestaltung und erfolgreiche Strategien zur Einbindung der Lernenden hindeuten.

Ein Rückgang bei den Stornierungen gegen Jahresende könnte auf Anpassungen von Kursen, aber auch auf saisonale Schwankungen bei der Verfügbarkeit und beim Interesse der Lernenden zurückzuführen sein.

Jede Visualisierung basiert auf Echtzeitdaten, sodass Kursadministratoren und Lehrkräfte stets über die aktuellsten Informationen verfügen, um fundierte Entscheidungen zu treffen.

 

Seite „Übersicht zum Kurserfolg“

 

 

Überblick

Die Übersicht zum Kurserfolg bietet einen strukturierten Überblick über den Fortschritt der Lernenden in verschiedenen Kursen. Sie erfasst Kurse anhand der drei Schlüsselphasen: „Nicht gestartet“, „Im Gange“ und „Abgeschlossen“. Auf diese Weise können Lehrkräfte und Administratoren das Engagement und die Erfolgsquote bei verschiedenen Kursen überwachen und sowohl Bereiche mit starken Leistungen als auch solche mit zusätzlichem Unterstützungsbedarf ermitteln.

 

So funktioniert es

Dieses Dashboard fasst Daten aus mehreren Kursangeboten zusammen, um den aktuellen Stand der Kursbeteiligung anzuzeigen.

Nicht gestartet. Dieser Abschnitt gibt die Anzahl der Lernenden an, die mit der Bearbeitung ihres Kurses noch nicht begonnen haben. Dies schließt auch solche ein, deren Bearbeitungsbeginn überfällig ist.

Im Gange. Hier wird angezeigt, wie viele Lernende ihre Kurse derzeit bearbeiten.

Abgeschlossen. Hier steht die Gesamtzahl abgeschlossener Kurse sowie die Anzahl der Lernenden, die ihre Kurse abgeschlossen haben.

 

Visualisierungen und Analysen

Visualisierungen

Die Daten werden anhand einer Kombination aus Linien- und Balkendiagrammen dargestellt, um detaillierte kursspezifische Statistiken zu präsentieren.

„Nicht gestartet“, „Im Gange“ und „Abgeschlossen“ nach Zeit. Liniendiagramme für die jeweilige Kategorie veranschaulichen zeitbezogene Trends und helfen dabei, Schwankungen und Muster beim Engagement der Lernenden und bei Kursabschlüssen zu visualisieren.

„Nicht gestartet“, „Im Gange“ und „Abgeschlossen“ nach Kurs. Balkendiagramme zeigen die Kurse mit ihren entsprechenden Lernendenanzahlen in den jeweiligen Kategorien auf und ermöglichen einen direkten Vergleich von Engagement- und Abschlussmetriken bei verschiedenen Schulungen.

 

Dateninterpretation

Jedes Element des Dashboards ist so konzipiert, dass es umsetzbare Erkenntnisse liefert, mit denen Administratoren Ressourcen effektiv zuschneiden können, um die Ergebnisse der Lernenden zu verbessern.

Hohe Werte in der Kategorie „Nicht gestartet“ für bestimmte Kurse können auf Probleme bei Kurszugang, Bekanntheit oder Motivation hinweisen.

Kurse mit hohen Werten für „Im Gange“, aber niedrigen Abschlussquoten könnten auf inhaltliche Schwierigkeiten oder einen Bedarf an zusätzlicher Unterstützung hindeuten.

Die Analyse der Abschlussquoten im zeitlichen Verlauf und ihre Korrelation mit Fälligkeitsterminen kann dabei helfen, die Wirksamkeit von Fristverlängerungen und weiteren akademischen Eingriffen nachzuvollziehen.

 

Seite „Übersicht zur Kurscompliance“

 

 

Überblick

Die Seite „Übersicht zur Kurscompliance“ zeigt eine detaillierte Ansicht des Compliancestatus der Registrierungen bei verschiedenen Kursen. Sie segmentiert die Daten in verschiedene Kategorien: „Konform“, „Compliance erreichbar“, „Nicht konform (nach Fälligkeitsdatum abgeschlossen)“ und „Nicht konform (Nicht gestartet/Im Gange)“. Dieses Layout hilft Administratoren, die Wirksamkeit von Kursabschlussstrategien und die Einhaltung der vorgesehenen Zeitpläne unmittelbar nachzuvollziehen.

 

So funktioniert es

Dieses Dashboard ist so strukturiert, dass es Compliancedaten in mehreren Schlüsselbereichen erfasst und anzeigt.

Konform. Dieser Abschnitt erfasst Registrierungen von Lernenden, die ihren Kurs bis zum Fälligkeitsdatum abgeschlossen haben.

Compliance erreichbar. Zeigt die Anzahl der Registrierungen an, die derzeit nicht konform sind, aber deren Fälligkeitsdatum noch nicht erreicht ist. Sie können immer noch konform werden.

Nicht konform – nach Fälligkeitsdatum abgeschlossen. Hier werden Registrierungen von Lernenden erfasst, die Kurse abgeschlossen haben, dies aber erst nach Verstreichen des Fälligkeitsdatums.

Nicht konform – Nicht gestartet/Im Gange. Informiert über die Anzahl der Registrierungen, bei denen die Bearbeitung noch nicht begonnen hat bzw. die Bearbeitung im Gange ist, aber das Fälligkeitsdatum bereits überschritten wurde.

 

Visualisierungen und Analysen

Visualisierungen

Die Liniendiagramme zeigen die Verteilung der Kursabschlüsse und stellen Zeiträume hoher oder niedriger Compliance heraus, die mit Studiensemestern, Anmeldefristen oder anderen betrieblichen Zeitplänen korreliert werden können.

Die Balkendiagramme ermöglichen eine kursspezifische Analyse, anhand derer sich feststellen lässt, welche Kurse häufig die Complianceziele verfehlen und von einer überarbeiteten Planung oder Ressourcenzuweisung profitieren könnten.

Die visuellen Tools des Dashboards gestatten eine klare und prägnante Darstellung der Daten zur Kurscompliance.

„Bis zum Fälligkeitsdatum abgeschlossen | Nach Zeit“ und „Nach dem Fälligkeitsdatum abgeschlossen | Nach Zeit“. Liniendiagramme, die die Trends konformer wie auch nicht konformer Kursabschlüsse im zeitlichen Verlauf zeigen.

Nicht begonnen | Im Gange | Nach Zeit. Liniendiagramm, das die Trends für Kurse darstellt, die noch nicht gestartet bzw. noch in Bearbeitung sind. Ermöglicht die Erkennung von Verzögerungsmustern beim Kursengagement.

„Bis zum Fälligkeitsdatum abgeschlossen“, „Compliance erreichbar, nicht gestartet | im Gange“, „Abgeschlossen nach dem Fälligkeitsdatum“ und „Nicht gestartet | Im Gange nach Kurs“. Balkendiagramme für die jeweiligen Compliancekategorien, die die spezifischen Kurse und ihre jeweiligen Registrierungszahlen detailliert darstellen und Kurse sichtbar machen, bei denen zur Verbesserung der Compliancequoten eine Intervention erforderlich sein könnte.

 

Dateninterpretation

Dieses Dashboard ist für Administratoren relevant, deren Ziel darin besteht, die Kursdurchführung zu optimieren, die Einhaltung der Kursfristen durch die Lernenden zu verbessern und Bildungsinhalte sowie Unterstützungsleistungen auf der Grundlage detaillierter, datengesteuerter Erkenntnisse zu verfeinern.

Trends im Abschnitt „Bis zum Fälligkeitsdatum abgeschlossen“ können die Wirksamkeit der aktuellen Unterrichtsstrategien und die grundsätzliche Einhaltung der Kursfristen veranschaulichen.

Der Abschnitt „Nach Fälligkeitsdatum abgeschlossen“ enthält Kurse, bei denen Lernende Schwierigkeiten haben, Fristen einzuhalten. Dies kann auf Bereiche hinweisen, in denen zusätzliche Unterstützung oder eine Fristenanpassung vorteilhaft sein könnten.

Hohe Werte im Abschnitt Nicht gestartet | Im Gange zu bestimmten Zeiten des Jahres könnten Terminprobleme andeuten oder zeigen, zu welchen Zeiten die Lernenden die Kursinhalte weniger intensiv nutzen.

 

Seite „Kursfortschritt“

 

 

Überblick

Die Seite „Kursfortschritt“ bietet einen umfassenden Einblick in den Fortschritt und das grundsätzliche Engagement bei verschiedenen Kursen. Hier wird der Schwerpunkt auf Leistungskennzahlen (KPIs) wie Anmeldungen, nicht begonnenen, laufenden und abgeschlossenen Aktivitäten sowie den Status „Überfällig“ gelegt.

 

So funktioniert es

Über dieses Dashboard können Administratoren die Effizienz von Kursangeboten und die Teilnahmequoten der Lernenden erfassen. Es fasst verschiedene Kennzahlen zusammen, um eine detaillierte Analyse der Kursbeteiligung zu ermöglichen. Diese Seite bietet einen optionalen Filter, um eine bestimmte Schulung auszuwählen und Metriken dafür anzuzeigen.

 

Visualisierungen und Analysen

Visualisierungen

Die im Dashboard verwendeten visuellen Tools erleichtern das Nachvollziehen der Kursteilnahmedynamik und der Fortschritte.

KPIs | Gesamt. Zeigt die Gesamtzahlen für Anmeldungen, nicht gestartete, in Bearbeitung befindliche und abgeschlossene sowie überfällige Kurse an.

Nach Kurstyp. Segmentiert die Daten in E-Learning, veranstaltungsbasierte Schulungen und Schulungspläne und stellt die Verteilung der Kursmodalitäten heraus.

Kurs obligatorisch. Unterscheidet zwischen optionalen und obligatorischen Kursen und gibt Informationen zur Compliance und zur freiwilligen Beteiligung.

Anmeldungen nach Zeit. Liniendiagramm, das die Trends bei den Kursanmeldungen im zeitlichen Verlauf veranschaulicht und Rückschlüsse auf Interessen- und Registrierungsmuster zulässt.

Anmeldungen nach Status. Ein Ringdiagramm, das allgemeine Daten zum Anmeldestatus darstellt.

Nach Abteilung. Zeigt Anmeldezahlen nach Abteilungen aufgeschlüsselt an und stellt dar, welche Teile der Organisation am engagiertesten sind.

Kursregistrierungen. Listet die Top-Kurse nach Registrierungszahlen auf und ermöglicht Erkenntnisse zu beliebten oder priorisierten Kursen.

Status bei Kursen. Balkendiagramm, das den Fortschrittsstatus bestimmter Kurse zeigt und deren Abschlussraten herausstellt.

 

HINWEIS

Die Seite „Kursdetails“ ist von dieser Seite aus erreichbar. Bei Auswahl eines Kurses in „Status bei Kursen“ wird ein Pluszeichen neben dem Titel des Visuals angezeigt. Wenn dieses Pluszeichen orangefarben ist, können Sie darauf klicken, um zur Kursdetailseite zu navigieren. (Benutzer von Power BI Desktop müssen bei gedrückter STRG-Taste klicken.)

 

Liste der Lernenden. Vermittelt Details zur individuellen Beteiligung der Lernenden, einschließlich Kurstitel, Status und Abschlussdaten.

 

Dateninterpretation

Dieses Dashboard ist ein leistungsstarkes Tool für Administratoren, die die Präsentation von Bildungsinhalten optimieren und das Engagement der Lernenden bei einer Reihe von Kursen verbessern möchten.

Der Graph Anmeldungen | Nach Zeit kann dabei helfen, Spitzenzeiten bei den Anmeldungen zu ermitteln. Dies erleichtert unter Umständen Planungen für die Ressourcenverteilung und Marketingmaßnahmen.

Das Diagramm Nach Abteilung ermöglicht die Identifizierung von Trends beim abteilungsspezifischen Engagement, die für gezielte Bildungsinterventionen relevant sein können.

Die Abschnitte Kurs | Registrierungen und Status bei Kursen bieten einen eindeutigen Überblick über die Beliebtheit und Effektivität von Kursen und deuten an, welche Kurse die Bedürfnisse der Lernenden tatsächlich erfüllen und bei welchen möglicherweise Anpassungen erforderlich sind.

Eine hohe Quote bei Anmeldungen mit dem Status „Nicht gestartet“ kann auf eine Lücke bei anfänglichen Engagementstrategien oder auf eine Diskrepanz zwischen Kursangeboten und den Zeitplänen der Lernenden hindeuten.

Die Abschlussquoten unter „Status bei Kursen“ stellen Kurse mit erfolgreichen Ergebnissen gegenüber solchen mit geringerem Engagement heraus und können als Richtschnur für mögliche Verbesserungen des Lehrplans oder Unterstützungsmaßnahmen herangezogen werden.

Die detaillierte „Liste der Lernenden“ ermöglicht eine individuelle Einsichtnahme. Diese kann bei personalisierten Nachfassaktionen und Maßnahmen zur Steigerung der Kursabschlussraten wesentlich sein.

 

Seite „Schulungsplanfortschritt“

 

 

Überblick

Die Seite „Schulungsplanfortschritt“ ist darauf zugeschnitten, Fortschritte bei verschiedenen Schulungsplänen zu erfassen und zu analysieren. Sie vermittelt einen umfassenden Überblick über die KPIs in Bezug auf Anmeldungen, Kursstarts, Bearbeitungsfortschritte, Abschlüsse und die Gesamtzahl der angebotenen Kurse. Dies ermöglicht Führungskräften in Organisationen, die Effektivität von Schulungen und das Mitarbeiterengagement bei Entwicklungsprogrammen zu überwachen.

 

So funktioniert es

Über dieses Dashboard können Administratoren die Effizienz von Kursangeboten und die Teilnahmequoten der Lernenden erfassen. Es fasst verschiedene Kennzahlen zusammen, um eine detaillierte Analyse der Schulungsplanbeteiligung zu ermöglichen. Diese Seite bietet einen optionalen Filter, um einen bestimmten Schulungsplan auszuwählen und Metriken dafür anzuzeigen.

 

Visualisierungen und Analysen

Visualisierungen

Die im Dashboard verwendeten visuellen Tools erleichtern das Nachvollziehen der Teilnahmedynamik und der Fortschritte bei Schulungsplänen.

KPIs | Gesamt. Zeigt die Gesamtzahlen für Anmeldungen, nicht gestartete, in Bearbeitung befindliche und abgeschlossene sowie überfällige Kurse an.

Schulungsplanregistrierungen. Listet die Top-Schulungspläne nach Registrierungszahlen auf.

Schulungsplan | Status und Schulungsplankurse | Kurserfolgsstatus. Diese Abschnitte zeigen die Abschluss- und Erfolgsquoten von Kursen innerhalb der Schulungspläne und geben Auskunft darüber, welche Kurse ihre Ziele erreichen und wo noch Herausforderungen bestehen.

Schulungsplankurse | Registrierungen. Bietet eine Aufschlüsselung der Registrierungen pro Kurs innerhalb der Schulungspläne.

Anmeldungen nach Status. Ein Ringdiagramm, das allgemeine Daten zum Anmeldestatus darstellt.

Nach Abteilung. Zeigt die Teilnahme nach Abteilung und hilft dabei, Organisationsbereiche zu ermitteln, die das stärkste Engagement bei den Schulungsplänen an den Tag legen.

Schulungsplankurse und Lernende. Vermittelt Details über Metriken zu Schulungsplänen, Kursen und Lernenden.

 

HINWEIS

Durch Klicken auf das Pluszeichen werden Informationen weiter aufgeschlüsselt und zusätzliche Details angezeigt.

 

Dateninterpretation

Dieses Dashboard fungiert als strategisches Tool zur Optimierung von Schulungsinitiativen und zur Verbesserung der Ausrichtung von Bildungsprogrammen auf die Unternehmensziele und die Fortbildungsbedürfnisse der Beschäftigten.

Das Liniendiagramm Anmeldungen | Nach Zeit bietet Einblicke in die Entwicklung der Anmeldetrends, die als Grundlage für die künftige Planung von Schulungsplänen und Werbestrategien herangezogen werden können.

Das Balkendiagramm „Nach Abteilung“ stellt eine vergleichende Sicht des Schulungsengagements in verschiedenen Organisationseinheiten dar und ermöglicht ggf. gezielte Eingriffe bei Abteilungen mit geringer Beteiligung.

Die Balkengrafiken Schulungsplan | Status und Schulungsplankurse | Kurserfolgsstatus vermitteln direktes optisches Feedback zur Wirksamkeit von Schulungsmodulen. Dabei zeigen farbcodierte Fortschrittsindikatoren an, wie viele Kurse erfolgreich abgeschlossen wurden und wie viele im Vergleich dazu noch in Bearbeitung sind bzw. noch nicht gestartet wurden.

Eine hohe Anzahl von nicht gestarteten Kursen in bestimmten Abteilungen könnte auf mangelnde Bekanntheit oder eine Diskrepanz zwischen den Schulungsplänen und den Abteilungsanforderungen hindeuten.

Die Kurse mit niedrigeren Abschlussquoten im Abschnitt Schulungsplankurse | Kurserfolgsstatus müssen möglicherweise hinsichtlich ihres Inhalts, ihres Schwierigkeitsgrades oder ihrer Relevanz für die Rollen der Teilnehmer evaluiert werden.

Trends bei Anmeldespitzen könnten mit konkreten Organisationsinitiativen oder externen Faktoren zusammenhängen und lassen Rückschlüsse auf den optimalen Zeitpunkt für die Einführung von Schulungsplänen zu.

 

Seite „Datentabelle“

 

 

Überblick

Das Dashboard „Datentabelle“ bietet eine detaillierte und differenzierte Ansicht der Anmeldungen einzelner Lernender und ihres Fortschritts bei bestimmten Kursen. Diese Seite richtet sich vorwiegend an Administratoren, die Registrierungen überwachen, Statusaktualisierungen einsehen und die Einhaltung der Kursanforderungen bewerten wollen.

 

So funktioniert es

Dieses Dashboard ist als umfassende Tabelle mit den folgenden Spalten strukturiert:

Katalogtitel: Führt den Kurskatalog auf.

Kurs. Benennt den jeweiligen Kurs.

Obligatorisch. Zeigt an, ob der Kurs optional oder obligatorisch ist.

Benutzer. Gibt den Namen der registrierten Person an.

E-Mail-Adresse. Gibt die vom Benutzer für Kommunikationszwecke verwendete E-Mail-Adresse an.

Anmeldestatus. Zeigt an, ob die Anmeldung aktiv oder storniert ist oder einen anderen Status hat.

Anmeldedatum. Datum, an dem der Benutzer registriert wurde.

Startdatum. Datum, an dem der Kurs beginnen soll oder begonnen hat.

Status. Zeigt den aktuellen Fortschrittsstatus an, z. B. „Nicht gestartet“, „Im Gange“ oder „Abgeschlossen“.

Fälligkeitsdatum. Frist für den Abschluss des Kurses.

Abschlussdatum. Datum, an dem der Benutzer den Kurs abgeschlossen hat.

Compliance. Zeigt an, ob der Abschluss den Zeitvorgaben entsprach (z. B., ob er vor oder am Fälligkeitsdatum erfolgte oder nicht).

Manager. Zeigt den Manager des Lernenden an.

Abteilung. Zeigt die Abteilung des Lernenden an.

 

Visualisierungen und Analysen

Dieses Dashboard fungiert als Tool für die detaillierte Verwaltung von Kursregistrierungen und -fortschritten und unterstützt Kursadministratoren bei strategischen Entscheidungen.

Die umfassende Liste ermöglicht schnelle Suchanfragen und Filteranwendungen, um auch große Datenmengen effizient zu verwalten.

Das Sortieren nach verschiedenen Spalten wie „Status“, „Compliance“ oder „Obligatorisch“ hilft dabei, Probleme oder Bereiche, die Aufmerksamkeit erfordern, schnell zu erkennen, z. B. welche Kurse hohe Abbruchquoten aufweisen oder welche obligatorischen Kurse kurz vor dem Fälligkeitsdatum stehen, ohne dass nennenswerte Fortschritte erzielt worden wären.

Es können Muster bei Anmeldungen oder Abschlüssen identifiziert werden, etwa hohe Stornierungsquoten bei bestimmten Kursen, die auf mögliche Probleme mit dem Kursinhalt, dem Timing oder dem wahrgenommenen Mehrwert hinweisen.

Das Dashboard kann als Audit-Tool herangezogen werden, um sicherzustellen, dass der Verpflichtung zur Bearbeitung obligatorischer Schulungen nachgekommen wurde. Auch lassen sich Complianceverstöße so direkt erkennen.

Die Analyse des Verhältnisses zwischen Abschluss- und Fälligkeitsdatum vermittelt Einblicke in die Effektivität der Kursplanung und in möglicherweise erforderliche Anpassungen der Kurszeiten oder -inhalte, um die Compliancequoten zu verbessern.

 

Seite „Kursfortschrittdetails“

 

 

Überblick

Die Seite „Kursfortschrittdetails“ soll eine detaillierte Analyse des Fortschritts und der Ergebnisse ausgewählter Schulungen liefern. Sie ermöglicht einen ausführlichen Blick auf KPIs wie Anmeldungen, Kursstarts, Abschlussquoten und Fortschrittsdetails, kategorisiert nach Tagen und Abteilungsengagement.

 

HINWEIS

Diese Berichtsseite ist über die Seite „Kursfortschritt“ zugänglich. Bei Auswahl eines Kurses in „Status bei Kursen“ wird ein Pluszeichen neben dem Titel des Visuals angezeigt. Wenn dieses Pluszeichen orangefarben ist, können Sie darauf klicken, um zur Kursdetailseite zu navigieren. (Benutzer von Power BI Desktop müssen bei gedrückter STRG-Taste klicken.)

 

So funktioniert es

Dieses Dashboard richtet den Fokus auf verschiedene wichtige Kennzahlen und Visualisierungen, die jeweils auf eine bestimmte Schulung zugeschnitten sind.

 

Visualisierungen und Analysen

Visualisierungen

Kursinformationen. Zeigt Details zum Kurs. Hierzu gehören der Kurstyp, das Fälligkeitsdatum und weitere aussagekräftige Informationen, die sich auf die Schulung beziehen.

KPIs | Gesamt. Zeigt für die angegebene Schulung die Gesamtzahlen für die Anmeldestatus „Nicht gestartet“, „Im Gange“ und „Abgeschlossen“ an.

KPIs | Überfällig. Zeigt die Anzahl der Teilnehmer in jeder Kategorie an, die überfällig sind, und veranschaulicht, in welchen Bereichen die Lernenden hinter den erwarteten Zeitplänen zurückbleiben.

KPIs | Abgeschlossen. Gibt die Gesamtzahl der Abschlüsse an. Dabei wird zwischen jenen, die vor Erreichen des Fälligkeitsdatums abgeschlossen wurden, und denjenigen unterschieden, bei denen dies nicht der Fall ist.

Anmeldungen | Tage. Liniendiagramm, das zeigt, wie sich die Anmeldezahlen vom Anmeldungsbeginn bis zum Startdatum entwickelt haben.

„Nicht gestartet | Tage“, „Im Gange | Tage“ und „Abgeschlossen | Tage“. Liniendiagramme, die die Anzahl der Tage vom Kursstart bis zum aktuellen Status verfolgen. Hiermit erhalten Stakeholder eine Zeitleiste zu Engagement und Fortschritt der Lernenden.

Nach Abteilung. Ein Balkendiagramm zeigt den Fortschrittsstatus der Teilnehmenden aus verschiedenen Abteilungen und vermittelt einen Einblick in Engagement und Compliance auf Abteilungsebene.

 

Dateninterpretation

Dieses Dashboard dient als wesentliches Tool, mit dem Kursadministratoren den Fortschritt bestimmter Kurse detailliert überwachen können, um gezielte Verbesserungen zu ermöglichen und eine strategische Planung für Schulungsprogramme zu unterstützen.

Die visuellen Komponenten des Dashboards sollen eindeutige und umsetzbare Erkenntnisse liefern.

Die Graphen Anmeldungen | Tage und Abschlüsse | Tage gestatten eine visuelle Darstellung des Engagementverlaufs und der Entwicklung bei den Abschlüssen, die bei der Erkennung von Mustern bei Abbrüchen oder beschleunigten Kursabschlüssen helfen könnten.

Die Diagramme Nicht gestartet | Tage und Im Gange | Tage tragen dazu bei, die Dauer der Inaktivität oder des fortgesetzten Engagements von Lernenden zu verstehen. Dies ist wichtig, um rechtzeitig eingreifen zu können und Lernenden zu helfen, die möglicherweise Schwierigkeiten haben.

Das Diagramm Nach Abteilung ist besonders nützlich, um herauszufinden, welche Abteilungen bei der Kursteilnahme besonders aktiv sind und welche im Gegensatz dazu möglicherweise zusätzliche Aufmunterung oder Ressourcen benötigen.

Hohe Werte bei überfälligen Abschlüssen deuten auf Bereiche hin, in denen der Kurs unter Umständen zu anspruchsvoll oder schlecht auf die Zeitpläne der Lernenden abgestimmt ist. Dies kann Anpassungen beim Kurstempo oder bei der Unterstützung erforderlich machen.

Einblicke in die Abteilungsleistung können helfen, Maßnahmen abteilungsspezifisch zuzuschneiden, um ggf. die Beteiligung insgesamt oder die Effektivität des Kurses zu verbessern.

Die Analyse von Diskrepanzen zwischen Startterminen und Abschluss- oder Bearbeitungsstatus liefert wertvolles Feedback zur Kursdauer und zum Engagement der Lernenden, das in die zukünftige Kursplanung und Strukturierung einfließen kann.

 

Auf den Bericht zugreifen

Bitte kontaktieren Sie Ihren Customer Success Manager, um Zugriff auf diesen Bericht zu erhalten.

War dieser Beitrag hilfreich?
0 von 0 fanden dies hilfreich

Kommentare

Zu diesem Beitrag können keine Kommentare hinterlassen werden.